Scroll to top
Control system Specialist

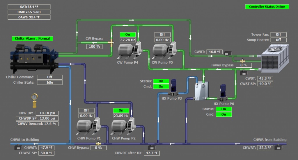
Our expertise extends beyond mechanical systems to advanced Refrigeration and HVAC control solutions. We design, install, and maintain intelligent control systems that optimize performance, energy efficiency, and operational reliability across commercial and industrial facilities.
Our offerings include integrated Building Management Systems (BMS), programmable logic controllers (PLCs), remote monitoring platforms, and IoT-enabled control interfaces. These systems provide real-time data analytics, automated responses, and predictive maintenance capabilities—empowering clients to manage their HVAC-R infrastructure with precision, reduce energy costs, and extend equipment lifespan.

Quality heating & air conditioning solutions